武汉华兴特种变压器制造有限公司成立于1991年,厂区面积3,000多平方米。它是湖北武汉市最强大的特种变压器设计和生产企业。公司一贯奉行“制造优质产品,讲信誉,服务周到,用户至上”的质量方针,坚持质量高效的发展道路,大量生产具有一定技术含量的特种变压器。产品以武汉为基地,销往全国各地。在此基础上,公司逐步打入海外市场,核心竞争力和市场占有率不断提高。该公司已成为在国内特殊变压器市场上具有强大竞争力的变压器制造商。
在电力系统中,电力变压器(以下称为变压器)是重要的设备。由于发电机的绝缘水平,发电厂的发电机输出电压通常限制在6.3kV和10.5kV,最大不超过20kV。在长距离传输电能时,必须通过升压变压器将发电机的输出电压提高到数万伏或数十万伏,以减少传输线的电流,从而减少能量损失。传输线。
传输线将数万伏或数十万伏的高压电能传输到负载区后,必须通过降压变压器降低高压电压,以适应电气设备的应用。因此,在电源系统中需要大量的降压变压器,并且传输线的高电压被转换成不同等级的电压以满足各种负载需求。
当将多个发电厂组合以形成电力系统时,变压器用于连接不同电压水平的线路。
因此,变压器是电力系统中不可缺少的重要设备。
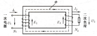
变压器根据电磁感应原理工作。图7-1是单相变压器原理的示意图。在该图中,在闭合铁心上缠绕了两个相互绝缘的绕组,与电源相连的一侧是初级侧绕组,而输出电能的一侧是次级侧绕组。当将通信电源电压U1施加到初级侧绕组时,通信电流I1流经绕组,并且在芯中产生通信磁通量。该交变磁通不仅通过一次绕组,而且通过二次绕组,并且两个绕组与感应电动势E1和E2分开。此时,如果次级绕组和外部电路的负载导通,则电流I2流入该负载,即,次级绕组具有电能输出。
感应电动势可以根据电磁感应定律得出。初级侧绕组感应电动势为
E1=4.44fN1Φm(7-1)
次级侧绕组感应电动势
E2=4.44fN2Φm(7-2)
式中f功率频率,Hz;
N1次绕组匝数;
N2次绕组匝数;
Φm-磁芯中主磁通的振幅。
从等式(7-1)和(7-2)
(7-3)
可以看出,变压器的初级侧和次级侧的感应电动势之比等于初级绕组和次级绕组的匝数之比。
由于变压器一次侧和二次侧的泄漏电抗和电阻较小,可以忽略不计,因此可以将其近似如下:初级电压RMS:U1=E1;二次电压RMS:U2=E2
(7-4)
方程中K变压器的比率。
变压器的第一侧和第二侧绕组会由于匝数不同而导致初级和次级绕组的电压不均匀。多匝侧的一侧的电压高,而匝数少的一侧的电压低。这是变压器可以改变的电压。基本的。
如果忽略了变压器的内部损耗,则变压器的次级输出功率可以等于变压器的输入功率一次,即,
U1I1=U2I2(7-5)
在公式。 I1,I2-变压器一次侧和二次侧电流的有效值。
由此
(7-6)
可以看出,变压器的初级电流和次级电流之比与初级绕组和次级绕组的匝数比成反比,即,变压器一侧的电流匝数少,匝数少的一侧的电流大,即电压高。一侧的电流较小,而低压侧的电流较大。
图7-1单相变压器示意图
武汉华兴特种变压器制造有限公司具有生产各种科研,医疗,港口,环保设备,冶金冶炼设备和船舶用优质变压器的能力。主要客户包括CSIC 701、709、712(所有类型的风电船配套变压器);港迪电气(BK系列控制变压器,SG系列三相干式变压器);华中科技大学国家汽车重点实验室(各种电抗器;邯郸钢铁,首钢,宝钢,武钢(各种实验变压器等);深圳中铁重工(近海钻探用变压器);中国铁路科学技术(各种变压器,电抗器等),质量管理体系已通过CCS中国船级社的型式认证,并通过了挪威DNV,德国GL,法国BV的产品检验和批准公司开发的环氧高压实验变压器和100kV系列干式实验变压器已获得国家专利局的实用新型和外观设计专利证书。公司研制的新型实验变压器已由国家专利局发明,专利并生产了SG系列三相干式变压器已获得欧盟的CE认证,并获得了通向世界市场的通行证。
广泛应用于工厂,加工中心,矿山企业,油田,铁路,建筑工地,学校,医院,宾馆,科研院所等场所。电子计算机,精细机床,层析成像精细仪器,实验设备,加工中心,电梯,医疗设备,印刷机械,照明设备,进口设备和生产线等;也适用于低电源电压和波动的低压配电网络末端的用户和大负载的功耗设备,例如电梯,起重机,搅拌机等。
武汉华兴特种变压器有限公司是一家专业生产变压器的生产企业,武汉华兴特种变压器有限公司,主要经营各种类型的变压器:特种变压器,三相变压器,整流变压器,船用变压器,控制变压器,降压变压器启动,干式试验变压器,逆变器输出变压器,干式变压器,小型电力变压器,高压隔离变压器,线路电抗器,提炼电抗器,平滑电抗器,串联滤波电抗器,新能源双馈风电电抗器系统,DC-DC转换器DC-DC。
